Compartilhar via


Trabalhando com a avaliação: guia abrangente da avaliação de aplicativos com a Modernização do GitHub Copilot para Java

Este guia abrangente aborda os recursos de avaliação avançada na modernização do GitHub Copilot para ajudá-lo a maximizar o valor do processo de avaliação de modernização do aplicativo.

A avaliação do aplicativo é uma primeira etapa crítica em seu percurso de modernização. Este artigo aborda o fluxo de trabalho de avaliação completo para ajudá-lo a trabalhar efetivamente com relatórios de avaliação, configurar avaliações para diferentes cenários e gerenciar dados de avaliação em todo o processo de modernização.

As principais funcionalidades incluem:

  • Vários relatórios por execução: cada execução de avaliação gera um relatório independente. Você pode acessar relatórios anteriores da lista de relatórios para acompanhar o histórico de avaliação e comparar resultados ao longo do tempo.
  • Duas entradas de avaliação para fins diferentes: a modernização do GitHub Copilot fornece duas maneiras de iniciar uma avaliação:
    • Avaliação recomendada: inicie rapidamente uma avaliação selecionando de domínios recomendados sem configuração manual.
    • Avaliação personalizada: configure propriedades de avaliação específicas para adaptar a análise às suas necessidades exatas.

A avaliação recomendada fornece uma maneira simplificada de iniciar uma avaliação sem configuração manual. Essa abordagem é ideal quando você deseja avaliar rapidamente a preparação do aplicativo para cenários comuns de migração.

Para executar uma avaliação recomendada, use as seguintes etapas:

  1. Selecione Iniciar Avaliação ou Abrir Painel de Avaliação na seção INÍCIO RÁPIDO do painel de modernização do GitHub Copilot.
  2. Selecione Avaliação Recomendada.
  3. Selecione os domínios que você deseja avaliar na lista de opções recomendadas. Cada domínio representa um cenário de migração comum com configurações pré-configuradas.
  4. Selecione OK para iniciar a avaliação.

Captura de tela do Visual Studio Code que mostra a interface de avaliação recomendada de modernização do GitHub Copilot com opções de seleção de domínio.

Após a conclusão da avaliação, o processo gera um novo relatório e o adiciona à lista de relatórios. Você pode exibir o relatório selecionando-o na lista.

Avaliação personalizada

A avaliação personalizada permite que você adapte a análise de avaliação às suas necessidades de migração específicas. Use essa abordagem quando precisar de controle refinado sobre a configuração de avaliação.

Para configurar e executar uma avaliação personalizada, use as seguintes etapas:

  1. Selecione Iniciar Avaliação ou Abrir Painel de Avaliação na seção INÍCIO RÁPIDO do painel de modernização do GitHub Copilot.
  2. Selecione Avaliação Personalizada.
  3. Configure as propriedades de avaliação, conforme descrito na seção a seguir.
  4. Selecione Executar para iniciar a avaliação.

Captura de tela do Visual Studio Code que mostra o painel Avaliação de modernização do GitHub Copilot com o botão Avaliação Personalizada realçado.

Captura de tela do Visual Studio Code que mostra o painel avaliação de modernização do GitHub Copilot com as propriedades de Avaliação Personalizada.

Propriedades de configuração

O formulário de configuração de avaliação personalizada consiste em configurações gerais e configurações específicas do domínio. O formulário exibe as configurações específicas do domínio com base nos domínios de avaliação selecionados.

Geral: Domínios de Avaliação

Selecione um ou mais domínios a serem incluídos na avaliação. O tempo de avaliação depende da seleção do domínio e do tamanho do aplicativo.

Domínio Description
Atualização do Java Identifique pilhas de aplicativos desatualizadas e obtenha recomendações de atualização.
Preparação para a nuvem Avalie a preparação do aplicativo para o Azure, com diretrizes de migração acionáveis.
Security Examine seu código em busca de problemas de segurança usando as diretrizes iso 5055, com correções recomendadas.

Geral: Cobertura de análise

Selecione o que a avaliação deve analisar.

Value Description
Somente problema Analise o código-fonte para detectar problemas.
Problemas > Tecnologias Analise o código-fonte para detectar problemas e identificar tecnologias usadas.
Problemas, tecnologias e dependências Analise o código-fonte para detectar problemas, identificar tecnologias usadas e mapear dependências.

Atualização do Java: Runtime de destino

O formulário exibe essa configuração quando você seleciona o domínio de Atualização java . Selecione um JDK de destino para analisar as dependências e a pilha de aplicativos desatualizada.

Value Description
OpenJDK 21 Práticas recomendadas para migrar para o OpenJDK 21. (Recomendado)
OpenJDK 17 Práticas recomendadas para migrar para o OpenJDK 17.
OpenJDK 11 Práticas recomendadas para migrar para o OpenJDK 11.

Preparação para a nuvem: Serviços de Computação de Destino

O formulário exibe essa configuração quando você seleciona o domínio preparação para a nuvem . Selecione os serviços de computação do Azure de destino para migrar seu aplicativo. Escolha vários destinos se você ainda não decidiu qual deles usar. Em seguida, você pode comparar os destinos no relatório de avaliação.

Value Description
Serviço de Aplicativo do Azure Práticas recomendadas para implantar um aplicativo no Serviço de Aplicativo do Azure.
AKS (Serviço de Kubernetes do Azure) Práticas recomendadas para implantar um aplicativo no Serviço de Kubernetes do Azure.
Aplicativos de Contêiner do Azure (ACA) Práticas recomendadas para implantar um aplicativo nos Aplicativos de Contêiner do Azure.

Preparação para a nuvem: sistema operacional de destino

O formulário exibe essa configuração quando você seleciona o domínio preparação para a nuvem . Selecione os sistemas operacionais de destino para executar os aplicativos.

Value Description
Linux Práticas recomendadas para migrar aplicativos para a plataforma Linux.
Windows Práticas recomendadas para migrar aplicativos para a plataforma Windows.

Preparação para a nuvem: contêinerização

O formulário exibe essa configuração quando você seleciona o domínio preparação para a nuvem . Habilite a análise de problemas que precisam ser corrigidos para colocar seu aplicativo em contêiner.

Value Description
Habilitar a contêinerização Práticas recomendadas para a conteinerização de aplicativos.

Exemplos

Os exemplos a seguir descrevem alguns cenários de configuração comuns:

  • Exemplo um: você deseja migrar seus aplicativos para o AKS como contêineres do Linux e deseja entender quais problemas precisam ser corrigidos. Use a seguinte configuração:

    • Domínios de Avaliação: Selecionar Preparação para a Nuvem
    • Cobertura de análise: selecionar somente problema
    • Serviços de Computação de Destino: Selecione o AKS (Serviço de Kubernetes do Azure)
    • Sistema operacional de destino: selecione Linux
    • Contêinerização: Selecione Habilitar Contêinerização
  • Exemplo dois: você deseja migrar seus aplicativos para o Serviço de Aplicativo Linux e deseja entender quais problemas precisam ser corrigidos. Use a seguinte configuração:

    • Domínios de Avaliação: Selecionar Preparação para a Nuvem
    • Cobertura de análise: selecionar somente problema
    • Serviços de Computação de Destino: Selecionar Serviço de Aplicativo do Azure
    • Sistema operacional de destino: selecione Linux
  • Exemplo três: você deseja modernizar seus aplicativos para o JDK 21 e deseja entender quais problemas precisam ser corrigidos. Use a seguinte configuração:

    • Domínios de Avaliação: Selecionar Atualização java
    • Cobertura de análise: selecionar somente problema
    • Runtime de destino: Selecione OpenJDK 21

Depois que a ferramenta concluir a avaliação, ela gerará um novo relatório e o adicionará à lista de relatórios. O painel interativo é aberto automaticamente, fornecendo resultados de análise abrangentes. Depois de configurar vários destinos de serviço do Azure, você pode alternar facilmente entre eles para comparar abordagens de migração e exibir recomendações específicas do serviço.

Captura de tela do Visual Studio Code que mostra o painel de avaliação de modernização do GitHub Copilot com opções de seleção de destino do serviço do Azure.

Interpretar o relatório de avaliação

O relatório de avaliação fornece resultados de análise abrangentes para ajudá-lo a entender a preparação do aplicativo para a migração e modernização do Azure. Esta seção orienta você pela estrutura do relatório e ajuda você a interpretar as descobertas para que você possa tomar decisões de migração informadas.

Visão geral da estrutura do relatório

O relatório de avaliação consiste em várias seções principais:

  • Informações do aplicativo: informações básicas sobre seu aplicativo, incluindo versão java, estruturas, ferramentas de build e estrutura de projeto.
  • Resumo do Problema: Visão geral dos problemas de migração categorizados pelo domínio com percentuais de criticidade.
  • Análise Detalhada: o relatório detalhado é organizado nas quatro subseções a seguir.
    • Problemas: fornece um resumo conciso de todos os problemas que exigem atenção.
    • Dependências: exibe todas as dependências empacotadas em Java encontradas no aplicativo.
    • Tecnologias: exibe todas as bibliotecas inseridas agrupadas por funcionalidade, para que você possa exibir rapidamente as tecnologias usadas no aplicativo.
    • Insights: exibe detalhes e informações do arquivo para ajudá-lo a entender as tecnologias detectadas.

Captura de tela do Visual Studio Code que mostra o painel do relatório de avaliação de modernização do GitHub Copilot.

Problemas

Acesse esta parte selecionando a guia Problemas . Essa guia fornece uma lista categorizada de problemas para vários aspectos de Preparação para a Nuvem, Atualização de Java e Segurança que você precisa resolver para migrar com êxito o aplicativo para o Azure. As tabelas a seguir descrevem os valores domínio e criticidade :

Domínio Description
Atualização do Java Identifique pilhas de aplicativos desatualizadas e obtenha recomendações de atualização.
Preparação para a nuvem Avalie a preparação do aplicativo para o Azure, com diretrizes de migração acionáveis.
Security Examine seu código em busca de problemas de segurança usando as diretrizes iso 5055, com correções recomendadas.
Severidade Description
Obrigatório Problemas que você deve corrigir para migração para o Azure.
Potencial Problemas que podem afetar a migração e precisam de revisão.
Opcional Problemas de baixo impacto. Corrigi-los é recomendado, mas opcional.

Captura de tela do Visual Studio Code que mostra a lista de problemas do relatório de avaliação de modernização do GitHub Copilot.

Para obter mais informações, expanda cada problema relatado selecionando o título. Esse relatório fornece as seguintes informações:

  • Uma lista de arquivos em que os incidentes ocorreram, juntamente com o número de linhas de código afetadas. Se o arquivo for um arquivo de origem Java, selecionar o número da linha de arquivo direcionará você para o relatório de origem correspondente.
  • Uma descrição detalhada do problema. Essa descrição descreve o problema, fornece soluções conhecidas e faz referência à documentação de suporte sobre o problema ou a resolução.

Captura de tela do Visual Studio Code que mostra os detalhes do problema do relatório de avaliação de modernização do GitHub Copilot.

Dependências

Acesse essa parte selecionando a guia Dependências . Essa guia exibe todas as dependências empacotadas em Java encontradas no aplicativo.

Captura de tela do Visual Studio Code que mostra a lista de dependências do relatório de avaliação de modernização do GitHub Copilot.

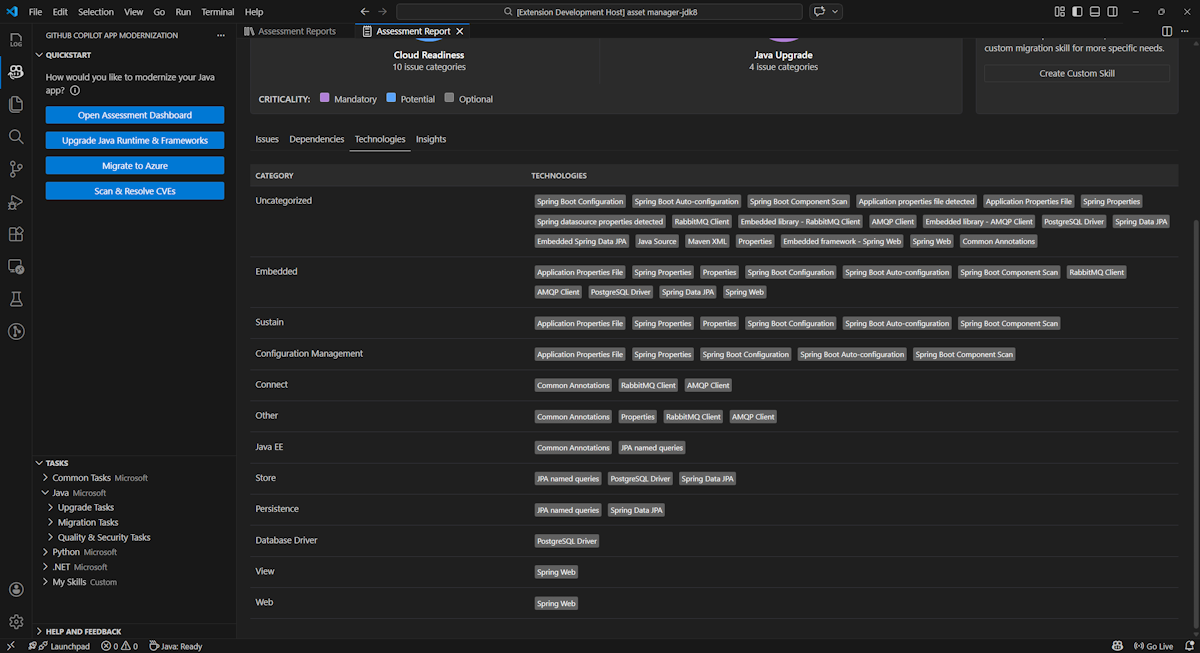
Tecnologias

Acesse esta parte selecionando a guia Tecnologias . Essa guia lista as ocorrências de tecnologias, agrupadas por função, no aplicativo analisado. Este relatório fornece uma visão geral das tecnologias encontradas no aplicativo e foi projetado para ajudá-lo a entender rapidamente a finalidade de cada aplicativo.

Captura de tela do Visual Studio Code que mostra a lista de tecnologia de relatório de avaliação de modernização do GitHub Copilot.

Insights

Acesse esta parte selecionando a guia Insights . Ele exibe detalhes e informações do arquivo para ajudá-lo a entender as tecnologias detectadas.

Captura de tela do Visual Studio Code que mostra a lista de insights do relatório de avaliação de modernização do GitHub Copilot.

Operar relatórios de avaliação

O gerenciamento efetivo de relatórios permite a colaboração, mantém o histórico de avaliação e se integra aos fluxos de trabalho existentes. Cada execução de avaliação gera um relatório independente na lista de relatórios e você pode importar, exportar ou excluir relatórios individuais conforme necessário.

Importar relatório de avaliação

Além de executar a avaliação diretamente na modernização do GitHub Copilot, você também pode importar relatórios de avaliação. Os relatórios podem vir de resultados da CLI do AppCAT , como report.jsonum relatório exportado de modernização do GitHub Copilot ou um arquivo de contexto de aplicativo do Dr. Migrate.

Para importar um relatório de avaliação para a modernização do GitHub Copilot, selecione Importar na página de relatórios de avaliação ou pressione Ctrl+Shift+P e procure o relatório de avaliação de importação.

Captura de tela do Visual Studio Code que mostra a interface de importação de relatório de avaliação de modernização do GitHub Copilot.

Relatório de avaliação de exportação

No painel de avaliação, você pode exibir os problemas detectados pela avaliação e escolher a solução de migração para determinar a decisão. Você pode exportar o relatório e compartilhá-lo com outras pessoas. Se você exportar o relatório, outras pessoas não precisarão executar a avaliação sozinhas e poderão importar o relatório e exibir a decisão de avaliação e migração diretamente.

Para exportar um relatório de avaliação da modernização do GitHub Copilot, selecione o botão ... (mais ações) no relatório de destino na lista de relatórios e selecione Exportar.

Captura de tela do Visual Studio Code que mostra as opções e a interface de exportação do relatório de avaliação de modernização do GitHub Copilot.

Excluir relatório de avaliação

Se você não precisar mais de um relatório, poderá excluí-lo da lista de relatórios.

Para remover um relatório de avaliação, selecione o botão ... (mais ações) no relatório de destino na lista de relatórios e selecione Excluir.

Captura de tela do Visual Studio Code que mostra a modernização do GitHub Copilot excluindo um relatório de avaliação.

Configurar antes de executar a avaliação

Antes de executar a avaliação, configure-a selecionando Configurar Avaliação no painel avaliação de modernização do GitHub Copilot.

Captura de tela que mostra o painel Avaliação de Modernização do GitHub Copilot com o botão Configurar Avaliação realçado.

Propriedades de configuração

Atualmente, você pode configurar as propriedades e targetcapabilityos as modepropriedades da avaliação.

Por padrão, a avaliação é executada com o AKS (Serviço de Kubernetes do Azure), o Serviço de Aplicativo do Azure e os Aplicativos de Contêiner do Azure (ACA) como destinos de serviço.

  • target: o serviço de computação do Azure no qual executar os aplicativos. Escolha vários destinos se você ainda não decidiu qual deles usar. Em seguida, você pode comparar os destinos no relatório de avaliação.

    Value Description
    azure-aks Práticas recomendadas para implantar um aplicativo no Serviço de Kubernetes do Azure.
    azure-appservice Práticas recomendadas para implantar um aplicativo no Serviço de Aplicativo do Azure.
    azure-container-apps Práticas recomendadas para implantar um aplicativo nos Aplicativos de Contêiner do Azure.
  • capability: a tecnologia de destino para a qual modernizar os aplicativos.

    Value Description
    containerization Práticas recomendadas para a conteinerização de aplicativos.
    openjdk11 Práticas recomendadas para migrar para o OpenJDK 11.
    openjdk17 Práticas recomendadas para migrar para o OpenJDK 17.
    openjdk21 Práticas recomendadas para migrar para o OpenJDK 21.
  • os: o sistema operacional de destino no qual executar os aplicativos.

    Value Description
    linux Práticas recomendadas para migrar aplicativos para a plataforma Linux.
    windows Práticas recomendadas para migrar aplicativos para a plataforma Windows.
  • mode: o modo de análise.

    Value Description
    issue-only Analise o código-fonte para detectar apenas problemas.
    source-only Analise o código-fonte para detectar problemas e tecnologias usadas.
    full Analise o código-fonte para detectar problemas e tecnologias usadas e listar dependências.

Exemplos

Os exemplos a seguir descrevem algumas configurações:

  • Exemplo um: você deseja migrar seus aplicativos para o AKS como contêineres do Linux e deseja entender quais problemas precisam ser corrigidos. Use a seguinte configuração:

    appcat:
    - target:
        - azure-aks
      os:
        - linux
      mode: issue-only
    
  • Exemplo dois: você deseja migrar seus aplicativos para o Serviço de Aplicativo Linux e deseja entender quais problemas precisam ser corrigidos. Use a seguinte configuração:

    appcat:
    - target:
        - azure-appservice
      os:
        - linux
      mode: issue-only
    
  • Exemplo três: você deseja modernizar seus aplicativos para o JDK21 e deseja entender quais problemas precisam ser corrigidos. Use a seguinte configuração:

    appcat:
    - capability:
        - openjdk21
      mode: issue-only
    

Depois que a ferramenta executa uma avaliação, ela abre automaticamente o painel interativo, que fornece resultados de análise abrangentes.

Interpretar o relatório de avaliação

O relatório de avaliação fornece resultados de análise abrangentes para ajudá-lo a entender a preparação do aplicativo para a migração e modernização do Azure. Esta seção orienta você pela estrutura do relatório e ajuda você a interpretar as descobertas para tomar decisões de migração informadas.

Visão geral da estrutura do relatório

O relatório de avaliação consiste em várias seções principais:

  • Informações do aplicativo: informações básicas sobre seu aplicativo, incluindo versão java, estruturas, ferramentas de build, estrutura de projeto e serviço de destino do Azure.
  • Resumo do Problema: Visão geral dos problemas de migração categorizados pelo domínio com percentuais de criticidade.
  • Análise Detalhada: o relatório detalhado é organizado nas quatro subseções a seguir.
    • Problemas: fornece um resumo conciso de todos os problemas que exigem atenção.
    • Dependências: exibe todas as dependências empacotadas em Java encontradas no aplicativo.
    • Tecnologias: exibe todas as bibliotecas inseridas agrupadas por funcionalidade, permitindo que você exiba rapidamente as tecnologias usadas no aplicativo.
    • Insights: exibe detalhes e informações do arquivo para ajudá-lo a entender as tecnologias detectadas.

Captura de tela que mostra o painel do relatório de avaliação de modernização do GitHub Copilot.

Problemas

Acesse esta parte selecionando a guia Problemas . Essa guia fornece uma lista categorizada de problemas para vários aspectos de preparação para a nuvem e atualização java que você precisa abordar para migrar com êxito o aplicativo para o Azure. As tabelas a seguir descrevem os valores domínio e criticidade :

Domínio Description
Preparação para a nuvem Avalia as dependências do aplicativo para sugerir serviços do Azure e garantir a preparação nativa da nuvem.
Atualização do Java Identifica problemas de JDK e estrutura para atualização de versão.
Severidade Description
Obrigatório Problemas que você deve corrigir para migração para o Azure.
Potencial Problemas que podem afetar a migração e precisam de revisão.
Opcional Problemas de baixo impacto. Corrigi-los é recomendado, mas opcional.

Captura de tela que mostra a lista de problemas do relatório de avaliação de modernização do GitHub Copilot.

Para obter mais informações, expanda cada problema relatado selecionando o título. Esse relatório fornece as seguintes informações:

  • Uma lista de arquivos em que os incidentes ocorreram, juntamente com o número de linhas de código afetadas. Se o arquivo for um arquivo de origem Java, selecionar o número da linha de arquivo direcionará você para o relatório de origem correspondente.
  • Uma descrição detalhada do problema. Essa descrição descreve o problema, fornece soluções conhecidas e faz referência à documentação de suporte sobre o problema ou a resolução.

Captura de tela que mostra os detalhes do problema do relatório de avaliação de modernização do GitHub Copilot.

Dependências

Acesse essa parte selecionando a guia Dependências . Essa guia exibe todas as dependências empacotadas em Java encontradas no aplicativo.

Captura de tela que mostra a lista de dependências do relatório de avaliação de modernização do GitHub Copilot.

Tecnologias

Acesse esta parte selecionando a guia Tecnologias . Essa guia lista as ocorrências de tecnologias, agrupadas por função, no aplicativo analisado. Este relatório fornece uma visão geral das tecnologias encontradas no aplicativo e foi projetado para ajudá-lo a entender rapidamente a finalidade de cada aplicativo.

Captura de tela que mostra a lista de tecnologia de relatório de avaliação de modernização do GitHub Copilot.

Insights

Acesse esta parte selecionando a guia Insights . Exibe detalhes e informações do arquivo para ajudá-lo a entender as tecnologias detectadas.

Captura de tela que mostra a lista de insights do relatório de avaliação de modernização do GitHub Copilot.

Excluir relatório de avaliação

Se você não quiser mais o relatório, poderá excluí-lo.

Para remover um relatório de avaliação, clique com o botão direito do mouse no Relatório de Avaliação e selecione Excluir.

Captura de tela que mostra a modernização do GitHub Copilot excluindo um relatório de avaliação.

Próxima etapa

Início Rápido: criar e aplicar suas próprias habilidades