데이터 API 작성기(미리 보기)

Visual Studio Code용 MSSQL 확장에는 데이터 API 작성기용 통합 UI가 포함되어 있으므로 구성 파일을 작성하거나 Visual Studio Code를 종료하지 않고도 SQL 데이터베이스 테이블에 대한 REST, GraphQL 및 MCP 엔드포인트를 만들 수 있습니다. 시각적 인터페이스에서 노출할 테이블을 선택하고, CRUD 권한을 구성하고, API 형식을 선택하고, 생성된 구성을 미리 볼 수 있으며, Data API 작성기에서 제공하는 로컬 백 엔드를 배포할 수 있습니다.

Visual Studio Code의 엔터티 목록 및 CRUD 확인란이 있는 데이터 API 작성기 UI의 스크린샷

팁 (조언)

데이터 API 작성기는 현재 미리 보기 상태이며 피드백에 따라 변경될 수 있습니다. GitHub 토론의 커뮤니티에 참여하여 아이디어를 공유하거나 문제를 보고합니다.

중요합니다

이 기능에는 컨테이너 배포에 대한 SQL 인증 전용 지원 및 제한된 데이터 형식 호환성을 포함하여 알려진 제한 사항이 있습니다. 배포하기 전에 알려진 제한 사항알려진 문제를 검토합니다.

Features

데이터 API 작성기 통합은 다음과 같은 기능을 제공합니다.

  • 축소 가능한 그룹화가 있는 스키마로 구성된 API 엔드포인트로 노출할 데이터베이스 엔터티(테이블)를 선택합니다.
  • 각 엔터티에 대해 CRUD(만들기, 읽기, 업데이트 및 삭제) 권한을 독립적으로 구성합니다.
  • 생성할 API 유형(REST, GraphQL, MCP 또는 모든 조합)을 선택합니다.
  • 사용자 지정 REST 경로, 사용자 지정 GraphQL 형식 이름 및 권한 부여 역할을 포함한 고급 엔터티 설정을 구성합니다.
  • 읽기 전용 정의 패널에서 생성된 Data API Builder JSON 구성을 미리 봅니다.
  • 자동화된 필수 구성 요소 검사를 사용하여 데이터 API 작성기를 Docker 컨테이너로 로컬로 배포합니다.
  • 기본 제공 Simple Browser를 사용하여 Visual Studio Code에서 직접 실행 중인 API를 테스트합니다.
  • GitHub Copilot 채팅을 사용하여 자연어 프롬프트를 통해 엔터티를 구성합니다.

사전 요구 사항

데이터 API 작성기를 사용하기 전에 다음 요구 사항이 충족되는지 확인합니다.

데이터 API 작성기 열기

다음 두 진입점에서 데이터 API 작성기 구성 보기를 열 수 있습니다.

  • 개체 탐색기: 데이터베이스 노드를 마우스 오른쪽 단추로 클릭하고 데이터 API 빌드(미리 보기)를 선택합니다.

    Visual Studio Code의 엔터티 목록 및 CRUD 확인란이 있는 데이터 API 작성기 구성 보기의 스크린샷

  • 스키마 디자이너에서: 디자인 API 단추(도구 모음의 오른쪽 위 모서리에 있는 단추)를 선택하거나 왼쪽 패널에서 백 엔드 아이콘을 선택합니다.

    스키마 디자이너 도구 모음의 디자인 API 단추 및 백 엔드 아이콘 스크린샷

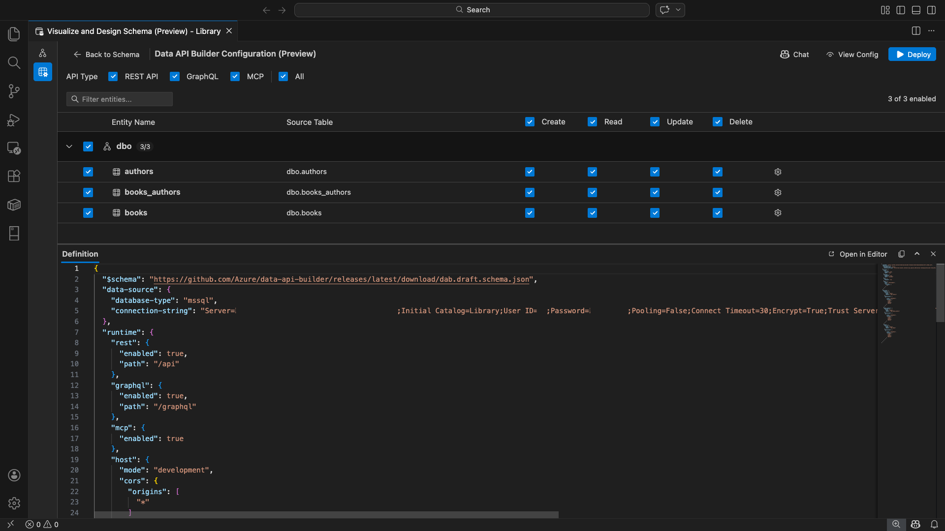
데이터 API 작성기 구성 보기가 열리고 데이터베이스 엔터티, API 형식 옵션 및 구성 컨트롤이 표시됩니다.

엔터티 선택

엔터티 선택 보기에는 연결된 데이터베이스의 모든 테이블이 스키마별로 그룹화되어 나열됩니다.

  • 각 스키마 행은 접을 수 있으며 활성화된 엔터티 수를 나타내는 개수 배지를 표시합니다(예: "3/5").
  • 스키마 수준 확인란을 선택하여 해당 스키마의 모든 엔터티를 토글합니다. 확인란은 모든 항목, 없음 또는 혼합 상태를 선택할 수 있는 세 가지 상태를 지원합니다.
  • 각 엔터티 행에는 사용 확인란, 엔터티 이름, 원본 테이블, CRUD 확인란 및 설정 단추가 표시됩니다.
  • 엔터티를 사용하지 않도록 설정하면 해당 행이 회색으로 표시되고 CRUD 확인란 및 설정 단추가 비활성화됩니다.

맨 위에 있는 필터 상자를 사용하여 이름, 스키마 또는 원본 테이블별로 엔터티를 검색합니다. 필터는 대/소문자를 구분하지 않으며, 활성화된 개수는 필터링된 결과에 따라 업데이트됩니다.

엔터티 목록을 필터링하는 검색 용어가 있는 엔터티 필터 상자의 스크린샷

권한 및 API 유형 구성

CRUD 권한

각 엔터티에 대한 개별 만들기, 읽기, 업데이트삭제 확인란을 토글합니다. 헤더 수준 CRUD 확인란은 활성화된 모든 엔터티에 대해 해당 작업을 전환하고 tri-state 선택을 지원합니다.

API 유형 선택

구성 보기의 맨 위에서 생성할 API 유형을 선택합니다.

  • REST API: 테스트를 위해 Swagger UI를 사용하여 REST 엔드포인트를 생성합니다.
  • GraphQL: Nitro GraphQL 플레이그라운드를 사용하여 GraphQL 엔드포인트를 생성합니다.
  • MCP (미리 보기): 모델 컨텍스트 프로토콜 엔드포인트를 생성합니다.
  • 모두: 모든 API 형식을 선택하거나 선택 취소합니다.

하나 이상의 API 유형을 선택합니다.

데이터 API 작성기 구성 보기 맨 위에 있는 REST API, GraphQL, MCP 및 모든 확인란의 스크린샷

고급 개체 설정

엔터티 행에서 기어 아이콘을 선택하여 고급 엔터티 구성 대화 상자를 엽니다. 여기서 구성할 수 있습니다.

  • 엔터티 이름: API 경로 및 응답에 사용되는 이름(기본적으로 테이블 이름)입니다.
  • 권한 부여 역할: 익명 (인증 필요 없음)과 인증 됨(사용자 인증 필요) 간에 전환합니다.
  • 사용자 지정 REST 경로: 기본 api/entityName 경로에 대한 선택적 재정의입니다.
  • 사용자 지정 GraphQL 형식: 기본 GraphQL 형식 이름에 대한 선택적 재정의입니다.

변경 내용 적용을 선택하여 구성을 저장하거나 취소하려면 취소를 선택합니다.

엔터티 이름, 권한 부여 역할, 사용자 지정 REST 경로 및 사용자 지정 GraphQL 형식 필드를 보여 주는 고급 엔터티 구성 대화 상자의 스크린샷

미리 보기 구성

도구 모음에서 [구성 보기 ] 단추를 선택하여 구성 보기 아래쪽에 있는 정의 패널을 엽니다. 이 패널에서는 생성된 Data API Builder JSON 구성 파일을 읽기 전용 형식으로 표시합니다.

정의 패널:

  • 현재 엔터티 선택, API 형식 및 고급 설정을 반영합니다.
  • UI 및 GitHub Copilot 채팅과 동기화 상태를 유지합니다. 어느 위치에서든 변경한 내용이 미리 보기를 즉시 업데이트합니다.
  • 구성 출력에 활성화된 엔터티만 포함됩니다.
  • 선택한 API 유형에 따라 REST, GraphQL 및 MCP 런타임 섹션을 표시합니다.

전체 Visual Studio Code 편집기 탭에서 구성을 보려면 편집기에서 열기를 선택합니다. 복사 를 선택하여 구성을 클립보드에 복사합니다.

편집기에서 열기 및 복사 단추가 있는 생성된 Data API Builder JSON 구성을 보여 주는 정의 패널의 스크린샷

Docker를 사용하여 로컬로 배포

데이터 API 작성기에서 로컬 Docker 컨테이너로 배포합니다. 배포 마법사는 프로세스를 안내합니다.

  1. 도구 모음에서 배포 단추를 선택합니다.

  2. 로컬 컨테이너 배포를 설명하는 DAB 컨테이너 배포 대화 상자가 열립니다. 다음을 선택합니다.

    로컬 컨테이너 배포 설명이 있는 DAB 컨테이너 배포 대화 상자의 스크린샷

  3. Docker 준비 화면은 사전 조건 검사를 순차적으로 실행합니다.

    • Docker 설치 확인: Docker가 시스템에 설치되어 있는지 확인합니다.
    • Docker Desktop 시작: Docker Desktop이 실행 중인지 확인합니다.
    • Docker 엔진 확인: Docker 엔진이 준비되어 있는지 확인합니다.

    순차적으로 실행되는 Docker 필수 구성 요소 검사의 스크린샷

    모든 검사가 완료되면 [다음 ]을 선택하여 계속 진행합니다.

    Docker 필수 구성 요소 검사가 성공적으로 완료된 스크린샷

  4. 컨테이너 설정 화면이 나타납니다.

    • 컨테이너 이름: Docker 컨테이너의 선택적 이름입니다(자동 생성된 기본값이 제공됨).
    • 포트: API를 노출할 포트(기본값: 5000)입니다.
    • 컨테이너는 활성 데이터베이스 연결에서 연결 문자열을 다시 사용합니다.

    컨테이너 만들기를 선택합니다.

    컨테이너 이름 및 포트 필드가 있는 컨테이너 설정 화면의 스크린샷

  5. 배포는 이미지를 끌어오고, 컨테이너를 시작하고, 준비 상태를 확인하는 세 가지 단계를 순차적으로 실행합니다.

    컨테이너 만들기 단계를 보여 주는 배포 진행률의 스크린샷.

  6. 배포가 성공하면 마법사는 사용하도록 설정된 각 API 유형에 대한 엔드포인트 URL을 표시합니다.

    API 형식 엔드포인트 조치
    REST http://localhost:{port}/api Swagger 보기는 Swagger UI를 엽니다.
    GraphQL http://localhost:{port}/graphql Nitro 가 GraphQL 놀이터를 엽니다.
    MCP http://localhost:{port}/mcp VS Code에 추가하면 MCP 서버 구성이 에 기록됩니다. .vscode/mcp.json

    Visual Studio Code 기본 제공 Simple Browser에서 테스트 인터페이스를 열려면 링크를 선택합니다.

    엔드포인트 URL을 사용하여 실행 중인 Data API Builder 컨테이너를 보여 주는 배포 전체 화면의 스크린샷.

    다음 예제에서는 Visual Studio Code에서 REST 엔드포인트를 직접 테스트하기 위한 Swagger UI를 보여 줍니다.

    Visual Studio Code 단순 브라우저의 REST 엔드포인트용 Swagger UI 스크린샷

    다음 예제에서는 GraphQL 쿼리 및 돌연변이를 테스트하기 위한 Nitro GraphQL 플레이그라운드를 보여 줍니다.

    Visual Studio Code 단순 브라우저의 Nitro GraphQL 플레이그라운드 스크린샷

실행 중인 API 테스트

배포 후 Visual Studio Code 기본 제공 Simple Browser를 사용하여 배포 완료 대화 상자에서 직접 API를 테스트할 수 있습니다.

REST API

Swagger 보기를 선택하여 REST 엔드포인트를 탐색하고 테스트하기 위한 대화형 시각적 인터페이스인 Swagger UI를 엽니다. 사용 가능한 엔터티를 찾아보고, 요청 및 응답 스키마를 보고, API 호출을 직접 실행할 수 있습니다.

데이터 API 작성기에서는 사용하도록 설정된 각 엔터티에 대해 다음 REST 엔드포인트를 생성합니다.

메서드 엔드포인트 설명
GET /api/{entity} 엔터티의 모든 레코드 목록
GET /api/{entity}/{primaryKey}/{value} 기본 키로 단일 레코드 가져오기
POST /api/{entity} 새 레코드 만들기
PUT /api/{entity}/{primaryKey}/{value} 기존 레코드 바꾸기
PATCH /api/{entity}/{primaryKey}/{value} 레코드의 특정 필드 업데이트
DELETE /api/{entity}/{primaryKey}/{value} 레코드 삭제

REST 엔드포인트에 대한 자세한 내용은 Data API Builder REST API를 참조하세요.

GraphQL

Nitro를 선택하여 GraphQL 쿼리 및 변형을 대화형으로 작성하고 테스트할 수 있는 Nitro GraphQL 플레이그라운드를 엽니다.

GraphQL 엔드포인트에 대한 자세한 내용은 Data API Builder GraphQL API를 참조하세요.

MCP

VS Code에 추가를 선택하면 MCP 서버 구성을 .vscode/mcp.json에 작성합니다. 이 구성을 통해 Data API 작성기 엔드포인트를 Visual Studio Code 내에서 MCP 서버로 사용할 수 있습니다. GitHub Copilot와 같은 AI 도구는 데이터 API 작성기 API를 통해 데이터베이스와 상호 작용할 수 있습니다.

Visual Studio Code의 MCP에 대한 자세한 내용은 Visual Studio Code에서 MCP 서버 사용을 참조하세요.

터미널 테스트

터미널에서 엔드포인트를 테스트할 수도 있습니다.

REST API:

특정 엔터티에서 모든 레코드를 가져옵니다.

curl http://localhost:{port}/api/{entityName}

새 레코드를 만듭니다(만들기 권한이 설정된 경우).

curl -X POST http://localhost:{port}/api/{entityName} \
  -H "Content-Type: application/json" \
  -d '{"Column1": "Value1", "Column2": "Value2"}'

GraphQL:

curl -X POST http://localhost:{port}/graphql \
  -H "Content-Type: application/json" \
  -d '{"query": "{ {entityName} { items { Column1 Column2 } } }"}'

팁 (조언)

배포 중에 구성한 포트로 {port}을(를) 바꾸십시오 (기본값: 5000).

GitHub Copilot 통합

자연어를 선호하는 개발자를 위해 GitHub Copilot는 데이터 API 작성기 환경에 기본 제공됩니다. 도구 모음에서 채팅 단추를 선택하여 데이터 API 작성기 구성 컨텍스트로 범위가 지정된 GitHub Copilot 채팅 세션을 엽니다. GitHub Copilot 및 UI는 동기화 상태를 유지합니다. 채팅을 통해 변경된 내용은 UI에 즉시 반영되고 그 반대의 경우도 마찬가지입니다.

다음은 몇 가지 프롬프트 예입니다.

  • "Enable all SalesLT entities for read operations"
  • "Expose only the Customer and Product tables with full CRUD permissions"
  • "Set all entities in the dbo schema to read-only"
  • "Disable the BuildVersion and ErrorLog entities"
  • "Can you also enable MCP for the Data API builder API?"

다음 예제에서는 GitHub Copilot가 엔터티를 사용하도록 설정하고 채팅 프롬프트를 통해 CRUD 권한을 구성하는 방법을 보여 줍니다.

데이터 API 작성기 채팅에서 자연어 프롬프트를 통해 엔터티를 사용하도록 설정하고 CRUD 권한을 설정하는 GitHub Copilot의 스크린샷

다음 예제에서는 데이터 API 작성기 구성에 MCP 엔드포인트를 사용하도록 설정하는 GitHub Copilot를 보여 줍니다.

데이터 API 작성기 채팅에서 자연어 프롬프트를 통해 MCP 엔드포인트를 사용하도록 설정하는 GitHub Copilot의 스크린샷

메모

GitHub Copilot 통합을 사용하려면 GitHub Copilot 및 GitHub Copilot 채팅 확장을 설치하고 로그인해야 합니다. 설치 지침은 GitHub Copilot 설정을 참조하세요.

알려진 제한 사항

  • 테이블만: 구성 UI는 테이블만 지원합니다. 현재 디자이너에서는 보기 및 저장 프로시저를 사용할 수 없습니다.
  • Docker Desktop 필요: 로컬 배포를 수행하려면 Docker Desktop을 설치하고 실행해야 합니다.
  • SQL 인증만 해당: 로컬 Docker 컨테이너는 컨테이너 환경에서 대화형 로그인 흐름에 대한 브라우저를 열 수 없으므로 Microsoft Entra ID 인증 방법을 ActiveDirectoryInteractive지원하지 않습니다. 현재 연결에서 지원되지 않는 인증 유형을 사용하는 경우 확장에 알림이 표시됩니다.
  • Microsoft Fabric의 SQL 데이터베이스는 지원되지 않습니다. Microsoft Fabric의 SQL 데이터베이스는 Microsoft Entra 인증만 필요하며 SQL 인증을 지원하지 않습니다. 로컬 컨테이너 배포에는 SQL 인증이 필요하기 때문에 Fabric에서 SQL 데이터베이스에 대해 배포하는 것은 실행 가능한 시나리오가 아닙니다.
  • 기본 키 필요: 데이터 API 작성기를 통해 노출되는 모든 테이블 엔터티에는 데이터베이스 수준에서 정의된 기본 키 제약 조건이 있어야 합니다. 기본 키가 없는 테이블은 시작 시 데이터 API 작성기 엔진이 실패합니다.
  • AI 생성 출력을 검토해야 합니다. GitHub Copilot는 올바르지 않거나 최적이 아닐 수 있는 구성을 생성할 수 있습니다. 배포하기 전에 항상 생성된 구성을 검토합니다.

알려진 문제

  • 지원되지 않는 SQL Server 데이터 형식: 데이터 API 작성기에서 특정 SQL Server 데이터 형식을 직렬화할 수 없습니다. 지원되지 않는 형식의 열이 포함된 테이블은 시작 시 엔진이 실패할 수 있습니다. 지원되지 않는 형식에는 geography,geometry, hierarchyid, rowversionsql_variantxml. 확장은 영향을 받는 엔터티를 경고 아이콘으로 표시하고 배포를 위해 선택되지 않도록 합니다. 데이터 형식 지원에 대한 최신 정보는 GitHub 문제 #3181을 참조하세요.
  • 컨테이너 배포에 대해 지원되지 않는 대화형 Microsoft Entra ID 인증: Data API Builder 컨테이너는 대화형 Microsoft Entra 인증을 수행할 수 없습니다. 대화형 Microsoft Entra ID 메서드를 사용하는 연결은 알림으로 차단됩니다. 자세한 내용은 GitHub 문제 #3246을 참조하세요.
  • MCP는 미리 보기 상태입니다. 데이터 API 작성기 MCP 환경은 현재 미리 보기로 제공됩니다. 자세한 내용은 데이터 API 작성기 MCP 미리 보기를 참조하세요.

피드백 및 지원

아이디어, 피드백이 있거나 커뮤니티에 참여하려는 경우 다음에서 https://aka.ms/vscode-mssql-discussions토론에 참여하세요. 버그를 보고하려면 다음을 방문하세요 https://aka.ms/vscode-mssql-bug. 새 기능을 요청하려면 .으로 이동합니다 https://aka.ms/vscode-mssql-feature-request.