다음을 통해 공유


평가 작업: Java용 GitHub Copilot 현대화를 사용한 애플리케이션 평가에 대한 포괄적인 가이드

이 포괄적인 가이드에서는 애플리케이션 현대화 평가 프로세스의 가치를 최대화하는 데 도움이 되는 GitHub Copilot 현대화의 고급 평가 기능에 대해 설명합니다.

애플리케이션 평가는 현대화 과정에서 중요한 첫 번째 단계입니다. 이 문서에서는 평가 보고서를 효과적으로 사용하고, 다양한 시나리오에 대한 평가를 구성하고, 현대화 프로세스 전반에 걸쳐 평가 데이터를 관리하는 데 도움이 되는 전체 평가 워크플로를 다룹니다.

주요 기능은 다음과 같습니다.

  • 실행당 여러 보고서: 각 평가 실행은 독립적인 보고서를 생성합니다. 보고서 목록에서 이전 보고서에 액세스할 수 있으므로 평가 기록을 추적하고 시간에 따른 결과를 비교할 수 있습니다.
  • 서로 다른 목적을 위한 두 가지 평가 항목: GitHub Copilot 현대화는 평가를 시작하는 두 가지 방법을 제공합니다.
    • 권장 평가: 수동 구성 없이 권장되는 도메인에서 선택하여 평가를 빠르게 시작합니다.
    • 사용자 지정 평가: 정확한 요구 사항에 맞게 분석을 조정하도록 특정 평가 속성을 구성합니다.

권장 평가는 수동 구성 없이 평가를 시작하는 간소화된 방법을 제공합니다. 이 방법은 일반적인 마이그레이션 시나리오에 대한 애플리케이션의 준비 상태를 신속하게 평가하려는 경우에 이상적입니다.

권장 평가를 실행하려면 다음 단계를 사용합니다.

  1. GitHub Copilot 현대화 창의 빠른 시작 섹션에서 평가 시작 또는 평가 대시보드 열기를 선택합니다.
  2. 권장 평가를 선택합니다.
  3. 권장 옵션 목록에서 평가할 도메인을 선택합니다. 각 도메인은 미리 구성된 설정을 사용하는 일반적인 마이그레이션 시나리오를 나타냅니다.
  4. 확인을 선택하여 평가를 시작합니다.

도메인 선택 옵션이 있는 GitHub Copilot 현대화 권장 평가 인터페이스를 보여 주는 Visual Studio Code의 스크린샷

평가가 완료되면 프로세스가 새 보고서를 생성하고 보고서 목록에 추가합니다. 목록에서 선택하여 보고서를 볼 수 있습니다.

사용자 지정 평가

사용자 지정 평가를 사용하면 특정 마이그레이션 요구 사항에 맞게 평가 분석을 조정할 수 있습니다. 평가 구성을 세밀하게 제어해야 하는 경우 이 방법을 사용합니다.

사용자 지정 평가를 구성하고 실행하려면 다음 단계를 사용합니다.

  1. GitHub Copilot 현대화 창의 빠른 시작 섹션에서 평가 시작 또는 평가 대시보드 열기를 선택합니다.
  2. 사용자 지정 평가를 선택합니다.
  3. 다음 섹션에 설명된 대로 평가 속성을 구성합니다.
  4. 실행을 선택하여 평가를 시작합니다.

사용자 지정 평가 단추가 강조 표시된 GitHub Copilot 현대화 평가 창을 보여주는 Visual Studio Code의 스크린샷

사용자 지정 평가 속성이 있는 GitHub Copilot 현대화 평가 창을 보여 주는 Visual Studio Code의 스크린샷.

구성 속성

사용자 지정 평가 구성 양식은 일반 설정 및 도메인별 설정으로 구성됩니다. 선택한 평가 도메인에 따라 도메인별 설정이 양식에 표시됩니다.

일반: 평가 도메인

평가에 포함할 도메인을 하나 이상 선택합니다. 평가 시간은 도메인 선택 및 앱 크기에 따라 달라집니다.

도메인 Description
Java 업그레이드 오래된 앱 스택을 식별하고 업그레이드 권장 사항을 가져옵니다.
클라우드 준비 실행 가능한 마이그레이션 지침을 사용하여 Azure에 대한 앱의 준비 상태를 평가합니다.
보안 권장 수정 사항과 함께 ISO 5055 지침을 사용하여 코드에서 보안 문제를 검사합니다.

일반: 분석 범위

평가에서 분석할 내용을 선택합니다.

가치 Description
문제만 소스 코드를 분석하여 문제를 검색합니다.
문제 및 기술 소스 코드를 분석하여 문제를 검색하고 사용된 기술을 식별합니다.
문제, 기술 및 종속성 소스 코드를 분석하여 문제를 검색하고, 사용된 기술을 식별하고, 종속성을 매핑합니다.

Java 업그레이드: 대상 런타임

Java 업그레이드 도메인을 선택하면 양식에 이 설정이 표시됩니다. 대상 JDK를 선택하여 종속성 및 오래된 앱 스택을 분석합니다.

가치 Description
OpenJDK 21 OpenJDK 21로 마이그레이션하기 위한 모범 사례입니다. (권장)
OpenJDK 17 OpenJDK 17로 마이그레이션하기 위한 모범 사례입니다.
OpenJDK 11 OpenJDK 11로 마이그레이션하기 위한 모범 사례입니다.

클라우드 준비: 대상 컴퓨팅 서비스

클라우드 준비 도메인을 선택하면 양식에 이 설정이 표시됩니다. 대상 Azure 컴퓨팅 서비스를 선택하여 애플리케이션을 마이그레이션합니다. 사용할 대상을 결정하지 않은 경우 여러 대상을 선택합니다. 그런 다음 평가 보고서의 대상을 비교할 수 있습니다.

가치 Description
Azure 앱 서비스 Azure App Service에 앱을 배포하기 위한 모범 사례입니다.
AKS(Azure Kubernetes Service) Azure Kubernetes Service에 앱을 배포하기 위한 모범 사례입니다.
ACA(Azure Container Apps) Azure Container Apps에 앱을 배포하기 위한 모범 사례입니다.

클라우드 준비: 대상 운영 체제

클라우드 준비 도메인을 선택하면 양식에 이 설정이 표시됩니다. 대상 운영 체제를 선택하여 앱을 실행합니다.

가치 Description
리눅스 애플리케이션을 Linux 플랫폼으로 마이그레이션하기 위한 모범 사례입니다.
Windows Windows 플랫폼으로 애플리케이션을 마이그레이션하기 위한 모범 사례입니다.

클라우드 준비: 컨테이너화

클라우드 준비 도메인을 선택하면 양식에 이 설정이 표시됩니다. 앱을 컨테이너화하기 위해 수정해야 하는 문제를 분석할 수 있습니다.

가치 Description
컨테이너화 사용 애플리케이션 컨테이너화에 대한 모범 사례입니다.

예시

다음 예제에서는 몇 가지 일반적인 구성 시나리오를 설명합니다.

  • 예제 1: Linux 컨테이너로 AKS로 앱을 마이그레이션하고 수정해야 하는 문제를 이해하려고 합니다. 다음 구성을 사용합니다.

    • 평가 도메인: 클라우드 준비 선택
    • 분석 범위: 문제만 선택
    • 대상 컴퓨팅 서비스: AKS(Azure Kubernetes Service) 선택
    • 대상 운영 체제: Linux 선택
    • 컨테이너화: 컨테이너화 사용 선택
  • 예제 2: App Service Linux로 앱을 마이그레이션하고 수정해야 하는 문제를 이해하려고 합니다. 다음 구성을 사용합니다.

    • 평가 도메인: 클라우드 준비 선택
    • 분석 범위: 문제만 선택
    • 대상 컴퓨팅 서비스: Azure App Service 선택
    • 대상 운영 체제: Linux 선택
  • 예제 3: 앱을 JDK 21로 현대화하고 수정해야 하는 문제를 이해하려고 합니다. 다음 구성을 사용합니다.

    • 평가 도메인: Java 업그레이드 선택
    • 분석 범위: 문제만 선택
    • 대상 런타임: OpenJDK 21 선택

도구가 평가를 완료한 후 새 보고서를 생성하고 보고서 목록에 추가합니다. 대화형 대시보드가 자동으로 열리고 포괄적인 분석 결과가 제공됩니다. 여러 Azure 서비스 대상을 구성한 후 마이그레이션 방법을 비교하고 서비스별 권장 사항을 보기 위해 쉽게 전환할 수 있습니다.

Azure 서비스 대상 선택 옵션이 있는 GitHub Copilot 현대화 평가 대시보드를 보여 주는 Visual Studio Code의 스크린샷.

평가 보고서 해석

평가 보고서는 Azure 마이그레이션 및 현대화에 대한 애플리케이션의 준비 상태를 이해하는 데 도움이 되는 포괄적인 분석 결과를 제공합니다. 이 섹션에서는 보고서 구조를 안내하고 결과를 해석하여 정보에 입각한 마이그레이션 결정을 내릴 수 있도록 도와줍니다.

보고서 구조 개요

평가 보고서는 다음과 같은 몇 가지 주요 섹션으로 구성됩니다.

  • 애플리케이션 정보: Java 버전, 프레임워크, 빌드 도구 및 프로젝트 구조를 비롯한 애플리케이션에 대한 기본 정보입니다.
  • 문제 요약: 중요도 백분율을 사용하여 도메인별로 분류된 마이그레이션 문제에 대한 개요입니다.
  • 자세한 분석: 자세한 보고서는 다음 네 개의 하위 섹션으로 구성됩니다.
    • 문제: 주의가 필요한 모든 문제에 대한 간결한 요약을 제공합니다.
    • 종속성: 애플리케이션 내에서 찾은 모든 Java 패키지 종속성을 표시합니다.
    • 기술: 기능별로 그룹화된 모든 포함된 라이브러리를 표시하므로 애플리케이션에서 사용되는 기술을 빠르게 볼 수 있습니다.
    • 인사이트: 검색된 기술을 이해하는 데 도움이 되는 파일 세부 정보 및 정보를 표시합니다.

GitHub Copilot 현대화 평가 보고서 대시보드를 보여 주는 Visual Studio Code의 스크린샷

문제

문제 탭을 선택하여 이 부분에 액세스합니다. 이 탭은 애플리케이션을 Azure로 성공적으로 마이그레이션하기 위해 해결해야 하는 클라우드 준비, Java 업그레이드 및 보안의 다양한 측면에 대해 분류된 문제 목록을 제공합니다. 다음 표에서는 도메인중요도 값에 대해 설명합니다.

도메인 Description
Java 업그레이드 오래된 앱 스택을 식별하고 업그레이드 권장 사항을 가져옵니다.
클라우드 준비 실행 가능한 마이그레이션 지침을 사용하여 Azure에 대한 앱의 준비 상태를 평가합니다.
보안 권장 수정 사항과 함께 ISO 5055 지침을 사용하여 코드에서 보안 문제를 검사합니다.
중요도 Description
필수 Azure로 마이그레이션하기 위해 해결해야 하는 문제입니다.
잠재적 마이그레이션에 영향을 미칠 수 있으며 검토가 필요한 문제입니다.
선택 사항 영향이 낮은 문제입니다. 수정은 권장되지만 선택 사항입니다.

GitHub Copilot 현대화 평가 보고서 문제 목록을 보여 주는 Visual Studio Code의 스크린샷

자세한 내용은 제목을 선택하여 보고된 각 문제를 확장합니다. 보고서는 다음과 같은 정보를 제공합니다.

  • 인시던트가 발생한 파일 목록과 영향을 받은 코드 줄의 수입니다. 파일이 Java 원본 파일인 경우 파일 줄 번호를 선택하면 해당 원본 보고서로 이동됩니다.
  • 문제에 대한 자세한 설명입니다. 이 설명은 문제에 대해 간략하게 설명하고, 알려진 솔루션을 제공하며, 문제 또는 해결에 관한 설명서를 참조합니다.

GitHub Copilot 현대화 평가 보고서 문제 세부 정보를 보여 주는 Visual Studio Code의 스크린샷

종속성

종속성 탭을 선택하여 이 부분에 액세스합니다. 이 탭은 애플리케이션 내에서 찾은 모든 Java 패키지 종속성을 표시합니다.

GitHub Copilot 현대화 평가 보고서 종속성 목록을 보여 주는 Visual Studio Code의 스크린샷

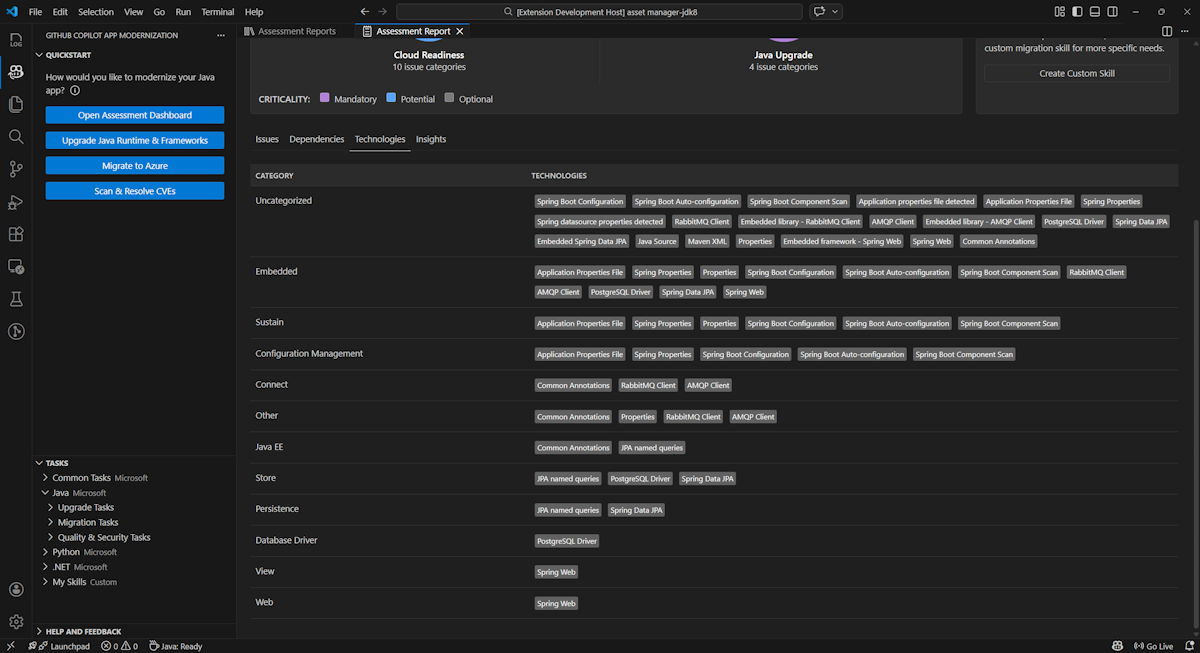
기술

기술 탭을 선택하여 이 부분에 액세스 합니다 . 이 탭은 분석된 애플리케이션에서 함수별로 그룹화된 기술의 발생을 나열합니다. 이 보고서는 애플리케이션에서 찾은 기술에 대한 개요를 제공하며 각 애플리케이션의 목적을 빠르게 이해하는 데 도움이 되도록 설계되었습니다.

GitHub Copilot 현대화 평가 보고서 기술 목록을 보여 주는 Visual Studio Code의 스크린샷

Insights

인사이트 탭을 선택하여 이 부분에 액세스합니다. 검색된 기술을 이해하는 데 도움이 되는 파일 세부 정보 및 정보가 표시됩니다.

GitHub Copilot 현대화 평가 보고서 인사이트 목록을 보여 주는 Visual Studio Code의 스크린샷

평가 보고서 운영

효과적인 보고서 관리를 통해 협업을 가능하게 하고, 평가 기록을 유지 관리하고, 기존 워크플로와 통합할 수 있습니다. 각 평가 실행은 보고서 목록에서 독립적인 보고서를 생성하며 필요에 따라 개별 보고서를 가져오거나 내보내거나 삭제할 수 있습니다.

평가 보고서 가져오기

GitHub Copilot 현대화에서 직접 평가를 실행하는 것 외에도 평가 보고서를 가져올 수 있습니다. 보고서는 AppCAT CLI 결과(예: report.jsonGitHub Copilot 현대화 내보낸 보고서 또는 Dr. Migrate의 앱 컨텍스트 파일)에서 가져올 수 있습니다.

평가 보고서를 GitHub Copilot 현대화로 가져오려면 평가 보고서 페이지에서 가져오기를 선택하거나 Ctrl+ ShiftP를 누+ 다음 가져오기 평가 보고서를 검색합니다.

GitHub Copilot 현대화 평가 보고서 가져오기 인터페이스를 보여 주는 Visual Studio Code의 스크린샷.

평가 보고서 내보내기

평가 대시보드에서 평가에서 검색된 문제를 보고 마이그레이션 솔루션을 선택하여 결정을 결정할 수 있습니다. 보고서를 내보내서 다른 사용자와 공유할 수 있습니다. 보고서를 내보내는 경우 다른 사용자는 스스로 평가를 실행할 필요가 없으며 보고서를 가져오고 평가 및 마이그레이션 결정을 직접 볼 수 있습니다.

GitHub Copilot 현대화에서 평가 보고서를 내보내려면 보고서 목록의 대상 보고서에서 ... (추가 작업) 단추를 선택한 다음 내보내기를 선택합니다.

GitHub Copilot 현대화 평가 보고서 내보내기 옵션 및 인터페이스를 보여 주는 Visual Studio Code의 스크린샷

평가 보고서 삭제

보고서가 더 이상 필요하지 않은 경우 보고서 목록에서 삭제할 수 있습니다.

평가 보고서를 제거하려면 보고서 목록의 대상 보고서에서 ... (추가 작업) 단추를 선택한 다음 삭제를 선택합니다.

GitHub Copilot 현대화가 평가 보고서를 삭제하는 것을 보여 주는 Visual Studio Code의 스크린샷.

평가를 실행하기 전에 구성

평가를 실행하기 전에 GitHub Copilot 현대화 평가 창에서 평가 구성을 선택하여 구성합니다.

평가 구성 단추가 강조 표시된 GitHub Copilot 현대화 평가 창을 보여 주는 스크린샷

구성 속성

현재 평가에 대한 target, capabilityosmode 속성을 구성할 수 있습니다.

기본적으로 평가는 AKS(Azure Kubernetes Service), Azure App Service 및 ACA(Azure Container Apps)를 서비스 대상으로 사용하여 실행됩니다.

  • target: 앱을 실행할 Azure 컴퓨팅 서비스입니다. 사용할 대상을 결정하지 않은 경우 여러 대상을 선택합니다. 그런 다음 평가 보고서의 대상을 비교할 수 있습니다.

    가치 Description
    azure-aks Azure Kubernetes Service에 앱을 배포하기 위한 모범 사례입니다.
    azure-appservice Azure App Service에 앱을 배포하기 위한 모범 사례입니다.
    azure-container-apps Azure Container Apps에 앱을 배포하기 위한 모범 사례입니다.
  • capability: 앱을 현대화하는 대상 기술입니다.

    가치 Description
    containerization 애플리케이션 컨테이너화에 대한 모범 사례입니다.
    openjdk11 OpenJDK 11로 마이그레이션하기 위한 모범 사례입니다.
    openjdk17 OpenJDK 17로 마이그레이션하기 위한 모범 사례입니다.
    openjdk21 OpenJDK 21로 마이그레이션하기 위한 모범 사례입니다.
  • os: 앱을 실행할 대상 운영 체제입니다.

    가치 Description
    linux 애플리케이션을 Linux 플랫폼으로 마이그레이션하기 위한 모범 사례입니다.
    windows Windows 플랫폼으로 애플리케이션을 마이그레이션하기 위한 모범 사례입니다.
  • mode: 분석 모드입니다.

    가치 Description
    issue-only 소스 코드를 분석하여 문제만 검색합니다.
    source-only 소스 코드를 분석하여 문제와 사용된 기술을 모두 검색합니다.
    full 소스 코드를 분석하여 문제와 사용된 기술을 모두 검색하고 종속성을 나열합니다.

예시

다음 예제에서는 몇 가지 구성을 설명합니다.

  • 예제 1: Linux 컨테이너로 AKS로 앱을 마이그레이션하고 수정해야 하는 문제를 이해하려고 합니다. 다음 구성을 사용합니다.

    appcat:
    - target:
        - azure-aks
      os:
        - linux
      mode: issue-only
    
  • 예제 2: App Service Linux로 앱을 마이그레이션하고 수정해야 하는 문제를 이해하려고 합니다. 다음 구성을 사용합니다.

    appcat:
    - target:
        - azure-appservice
      os:
        - linux
      mode: issue-only
    
  • 예제 3: 앱을 JDK21로 현대화하고 수정해야 하는 문제를 이해하려고 합니다. 다음 구성을 사용합니다.

    appcat:
    - capability:
        - openjdk21
      mode: issue-only
    

도구가 평가를 실행하면 포괄적인 분석 결과를 제공하는 대화형 대시보드가 자동으로 열립니다.

평가 보고서 해석

평가 보고서는 Azure 마이그레이션 및 현대화에 대한 애플리케이션의 준비 상태를 이해하는 데 도움이 되는 포괄적인 분석 결과를 제공합니다. 이 섹션에서는 보고서 구조를 안내하고 결과를 해석하여 정보에 입각한 마이그레이션 결정을 내리는 데 도움이 됩니다.

보고서 구조 개요

평가 보고서는 다음과 같은 몇 가지 주요 섹션으로 구성됩니다.

  • 애플리케이션 정보: Java 버전, 프레임워크, 빌드 도구, 프로젝트 구조 및 대상 Azure 서비스를 비롯한 애플리케이션에 대한 기본 정보입니다.
  • 문제 요약: 중요도 백분율을 사용하여 도메인별로 분류된 마이그레이션 문제에 대한 개요입니다.
  • 자세한 분석: 자세한 보고서는 다음 네 개의 하위 섹션으로 구성됩니다.
    • 문제: 주의가 필요한 모든 문제에 대한 간결한 요약을 제공합니다.
    • 종속성: 애플리케이션 내에서 찾은 모든 Java 패키지 종속성을 표시합니다.
    • 기술: 기능별로 그룹화된 모든 포함된 라이브러리를 표시하여 애플리케이션에서 사용되는 기술을 빠르게 볼 수 있습니다.
    • 인사이트: 검색된 기술을 이해하는 데 도움이 되는 파일 세부 정보 및 정보를 표시합니다.

GitHub Copilot 현대화 평가 보고서 대시보드를 보여 주는 스크린샷.

문제

문제 탭을 선택하여 이 부분에 액세스합니다. 이 탭은 애플리케이션을 Azure로 성공적으로 마이그레이션하기 위해 해결해야 하는 클라우드 준비 및 Java 업그레이드의 다양한 측면에 대해 분류된 문제 목록을 제공합니다. 다음 표에서는 도메인중요도 값에 대해 설명합니다.

도메인 Description
클라우드 준비 앱 종속성을 평가하여 Azure 서비스를 제안하고 클라우드 네이티브 준비 상태를 보장합니다.
Java 업그레이드 버전 업그레이드에 대한 JDK 및 프레임워크 문제를 식별합니다.
중요도 Description
필수 Azure로 마이그레이션하기 위해 해결해야 하는 문제입니다.
잠재적 마이그레이션에 영향을 미칠 수 있으며 검토가 필요한 문제입니다.
선택 사항 영향이 낮은 문제입니다. 수정은 권장되지만 선택 사항입니다.

GitHub Copilot 현대화 평가 보고서 문제 목록을 보여 주는 스크린샷

자세한 내용은 제목을 선택하여 보고된 각 문제를 확장합니다. 보고서는 다음과 같은 정보를 제공합니다.

  • 인시던트가 발생한 파일 목록과 영향을 받은 코드 줄의 수입니다. 파일이 Java 원본 파일인 경우 파일 줄 번호를 선택하면 해당 원본 보고서로 이동됩니다.
  • 문제에 대한 자세한 설명입니다. 이 설명은 문제에 대해 간략하게 설명하고, 알려진 솔루션을 제공하며, 문제 또는 해결에 관한 설명서를 참조합니다.

GitHub Copilot 현대화 평가 보고서 문제 세부 정보를 보여 주는 스크린샷

종속성

종속성 탭을 선택하여 이 부분에 액세스합니다. 이 탭은 애플리케이션 내에서 찾은 모든 Java 패키지 종속성을 표시합니다.

GitHub Copilot 현대화 평가 보고서 종속성 목록을 보여 주는 스크린샷

기술

기술 탭을 선택하여 이 부분에 액세스 합니다 . 이 탭은 분석된 애플리케이션에서 함수별로 그룹화된 기술의 발생을 나열합니다. 이 보고서는 애플리케이션에서 찾은 기술에 대한 개요를 제공하며 각 애플리케이션의 목적을 빠르게 이해하는 데 도움이 되도록 설계되었습니다.

GitHub Copilot 현대화 평가 보고서 기술 목록을 보여 주는 스크린샷.

Insights

인사이트 탭을 선택하여 이 부분에 액세스합니다. 검색된 기술을 이해하는 데 도움이 되는 파일 세부 정보 및 정보를 표시합니다.

GitHub Copilot 현대화 평가 보고서 인사이트 목록을 보여 주는 스크린샷

평가 보고서 삭제

보고서를 더 이상 사용하지 않으려면 삭제할 수 있습니다.

평가 보고서를 제거하려면 평가 보고서를 마우스 오른쪽 단추로 클릭한 다음 삭제를 선택합니다.

GitHub Copilot 현대화가 평가 보고서를 삭제하는 것을 보여 주는 스크린샷.

다음 단계

빠른 시작: 고유한 기술 만들기 및 적용